New Benchmark Analysis Report — Deep dive into 158 community runs across 8 Apple Silicon chips with interactive charts
Anubis icon

Anubis OSS v2

Real-time LLM benchmarking and hardware telemetry for Apple Silicon

The only native macOS tool that correlates inference performance with GPU, CPU, power, and memory metrics in real time.

macOS 15+ Apple Silicon SwiftUI GPL-3.0 Open Source
100++
GitHub Stars
150++
Benchmark Submissions
8+
Backends Supported
9
Hardware Metrics
Anubis benchmark dashboard Benchmark Dashboard
Anubis metrics export Metrics & Export

Why Anubis?

The local LLM ecosystem on macOS is fragmented. Chat wrappers focus on conversation, monitors are CLI-only, and nothing correlates hardware with inference.

Chat Wrappers
Ollama, LM Studio, Jan focus on conversation -; not systematic performance testing or hardware analysis.
CLI Monitors
asitop, macmon, mactop show hardware stats but have no LLM context or inference correlation.
Eval Frameworks
promptfoo and similar tools require YAML configs and terminal expertise. No native GUI, no telemetry.
Anubis
Native macOS app that correlates GPU, CPU, power, memory, and frequency with live inference -; with one-click benchmarks and community leaderboards.

Features

Everything you need to benchmark, compare, and understand local LLM performance on your Mac.

Benchmark Dashboard

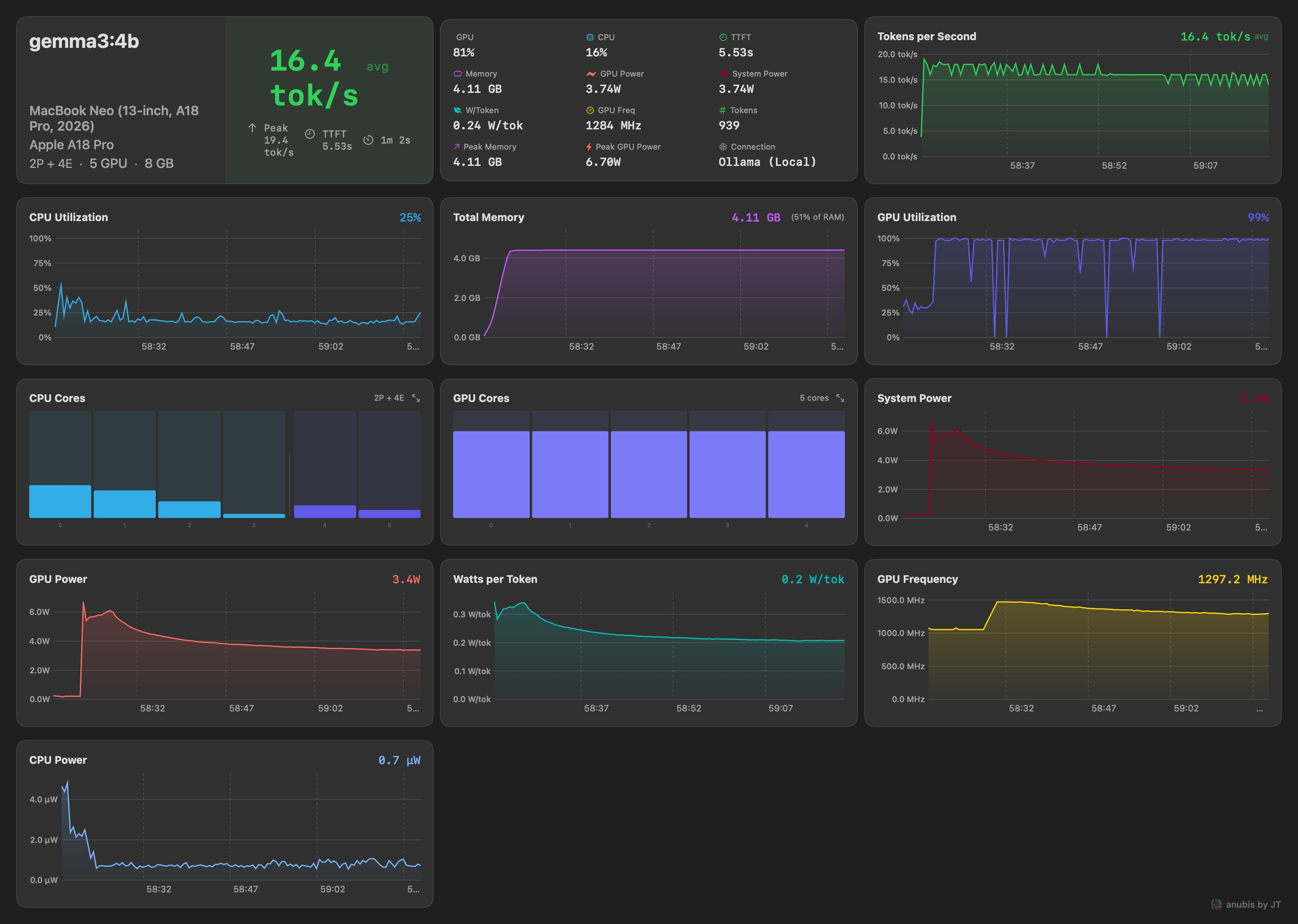
Real-time dashboard with 8+ metric cards, 30 data points, 11 live charts, power telemetry, and configurable prompt presets. Exportable and comparable results and reports. Stream responses with live hardware overlay.

Arena Mode

Side-by-side A/B model comparison with sequential or parallel execution. Vote for a winner -; results are persisted with full stats.

Vault

Unified model management across all backends. Pull, delete, inspect, and unload models. Auto-enriched metadata from HuggingFace.

Power Telemetry

GPU, CPU, ANE, and DRAM power in watts via IOReport. See watts-per-token efficiency and compare quantizations by actual power cost.

Process Monitoring

Auto-detects backend process by port. Tracks real memory footprint including Metal/GPU allocations. Manual override available.

Export & History

Full session history with replay. Export as CSV, Markdown, or shareable 2x retina PNG. Respects light and dark mode.

Anubis Arena mode Arena -; A/B Comparison
Anubis Vault Vault -; Model Management
Power draw chart with watts-per-token overlay
Power Telemetry
Standalone hardware monitor with stress test
System Monitor
Retina PNG export and CSV/Markdown share sheet
Floating Hud & Hud
Independent Floating System Monitor Hud
Floating Hud & Share
Report
Report to Compare average model performance
Independent Monitor
Run the system monitor, now without needing an LLM benchmark, with Stress tests

Supported Backends

Works with any OpenAI-compatible inference endpoint -; local or remote.

Ollama oMLX LM Studio mlx-lm vLLM LocalAI OpenWebUI Docker Models Any OpenAI-compatible

Hardware Metrics

Nine telemetry channels sampled in real time via IOReport and system APIs.

Metric Source Description
GPU UtilizationIOReportGPU active residency percentage
CPU Utilizationhost_processor_infoUsage across all cores
GPU PowerIOReport Energy ModelGPU power consumption in watts
CPU PowerIOReport Energy ModelCPU (E + P cores) power in watts
ANE PowerIOReport Energy ModelNeural Engine power consumption
DRAM PowerIOReport Energy ModelMemory subsystem power
GPU FrequencyIOReport GPU StatsWeighted average from P-state residency
Process Memoryproc_pid_rusageBackend phys_footprint (incl. Metal/GPU)
Thermal StateProcessInfoSystem thermal pressure level

Requirements

macOS 15.0+
Sequoia or later
Apple Silicon
M1 / M2 / M3 / M4 / M5+
8 GB+
16 GB recommended
Ollama
Or any compatible backend
Community
Anubis Leaderboard
See how your Mac stacks up. 119+ benchmark submissions ranked by tok/s, power efficiency, and TTFT across every Apple Silicon chip.

Try Anubis OSS

Free, open source, and notarized. Download the app or build from source.

Anubis is open source under the GPL-3.0 license, built to further local, private LLM use on Apple Silicon. A limited version is also available on the Mac App Store as part of the Architect's Toolkit bundle -; purchasing supports continued development.
Anubis
App Store Bundle
The Architect's Toolkit
devPad + Nabu Pro + Anubis -; $12.99